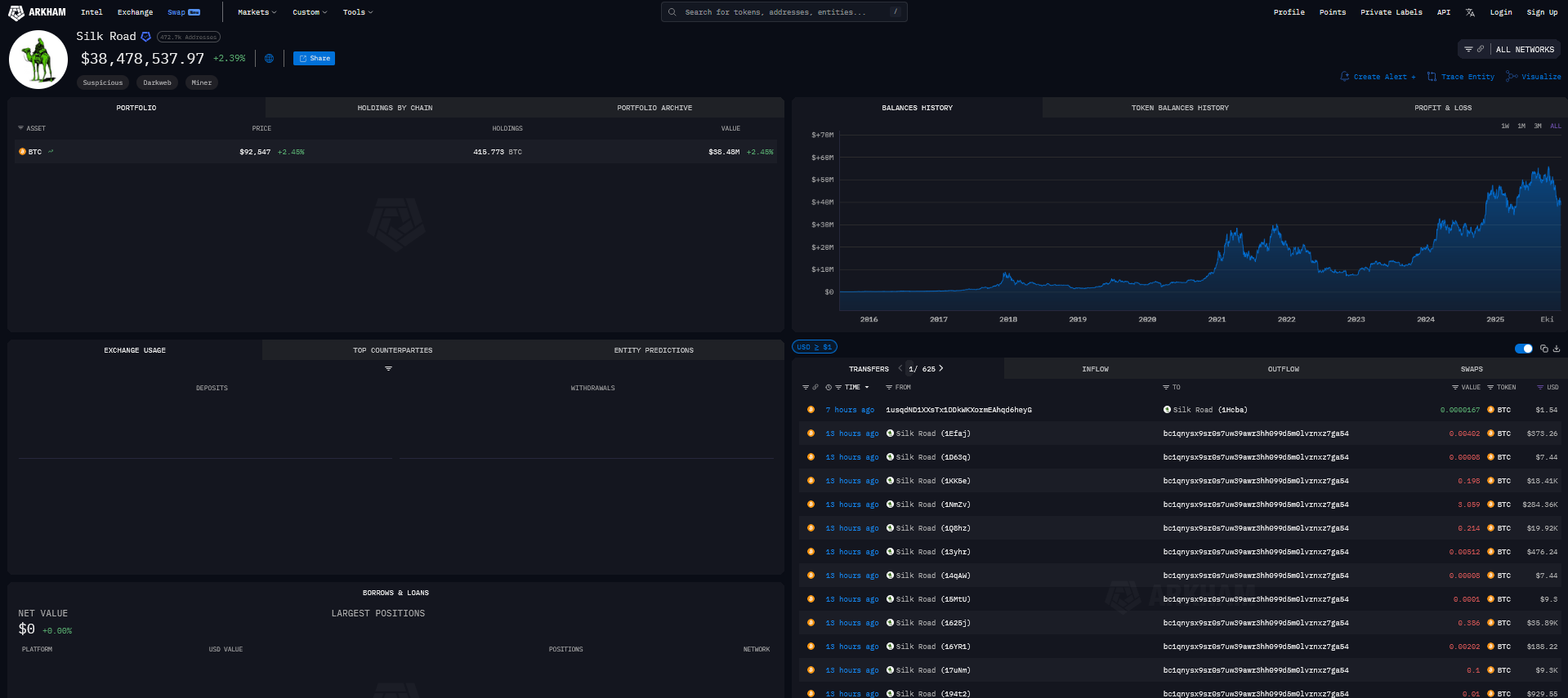
Silk Road karanlık ağ pazarına bağlı olduğu bilinen eski Bitcoin cüzdanları yıllar süren sessizliğin ardından yeniden hareket etti. Blockchain verilerine göre etiketli cüzdanlar tek günde yaklaşık 3,14 milyon dolar değerinde BTC’yi yeni bir adrese gönderdi. Silk Road mirası ile ilişkilendirilen ana cüzdanlarda halen 38,4 milyon dolar civarında Bitcoin kaldı. Transferler, kurucu Ross Ulbricht’e verilen tam af sonrasında Silk Road servetinin kimde toplandığı sorusunu yeniden gündeme getirdi.
Silk Road Cüzdanlarında Sessizlik Bozuldu
Blockchain izleme platformu Arkham Silk Road etiketli adreslerden 176 ayrı işlem çıktığını tespit etti. Her işlem toplamda 3,14 milyon dolar eden Bitcoin’i bc1qn ile başlayan yeni ve isimsiz bir cüzdana yönlendirdi. Arkham verileri Silk Road bağlantılı fonların uzun süreden sonra ilk kez anlamlı bir tutarda yer değiştirdiğini gösterdi.

Aynı etiketli cüzdanlar son beş yılda neredeyse hiç hareket göstermedi, yalnızca yıl içinde üç minik deneme transferi gerçekleşti. Yeni adreste şimdilik sadece 3,14 milyon dolar değerinde Bitcoin yer aldı. Ana Silk Road cüzdanlarında ise onlarca milyon dolar karşılığı kripto para bekledi.
Af Kararı ve Özgür Ross Kampanyası
ABD Başkanı Donald Trump Ocak ayında verdiği kararla Ross Ulbricht’e tam af sağladı. Ulbricht, 2015 yılında anonim yasa dışı ürün ticaretine aracılık eden Silk Road platformunu kurduğu ve işlettiği için çifte müebbet hapis cezası aldı. Af sonrasında karanlık ağın sembol ismi etrafındaki para trafiği yeniden tartışma yarattı.
Affın ardından “Free Ross” kampanyasına destek verenler Blockchain tabanlı kayıtlar üzerinden yaklaşık 270 bin dolar tutarında Bitcoin bağışı gönderdi. Destekçiler, Ulbricht’in özgürlüğünü savunan mesajları sosyal medya ve mitingler üzerinden yaydı. Kampanya, Silk Road davasının kripto para piyasası üzerindeki kalıcı izlerini hatırlattı.
Devletin Bulamadığı Bitcoin İddiası
Amerikan devleti şimdiye dek Silk Road bağlantılı cüzdanlardan en az 3,36 milyar dolar değerinde Bitcoin’e el koydu. Yine de sektör analistleri Ulbricht’in tespitten kaçan ek kripto para cüzdanları hazırladığı ve bir kısmını yıllardır dokunmadan sakladığı görüşünü dile getirdi.
Coinbase yöneticisi Conor Grogan, Ulbricht ile bağlantılı göründüğü iddia edilen ve 13 yılı aşkın süredir hareketsiz duran cüzdanlarda 430 Bitcoin bulunduğunu, değerinin yaklaşık 47 milyon dolara ulaştığını açıkladı. Arkham verilerine göre Silk Road etiketli başka bir adreste ise 8,3 milyon dolar tutarında Bitcoin kaldı. Yalnızca son on ayda üç küçük deneme transferi gerçekleşti. Adresin 14 yıldır büyük ölçüde uykuda kaldığı rapor edildi.

